Uptime Monitoring
& Status Pages
Easy & reliable monitoring solution.
- 6 notification integrations
Uptime track your websites, servers and ports availability with ease.
Keep track of your Cron jobs and make sure they are actually running.
Monitor domain names expiration dates and SSL certificates.
Get notified when your domain DNS changes, track with ease.
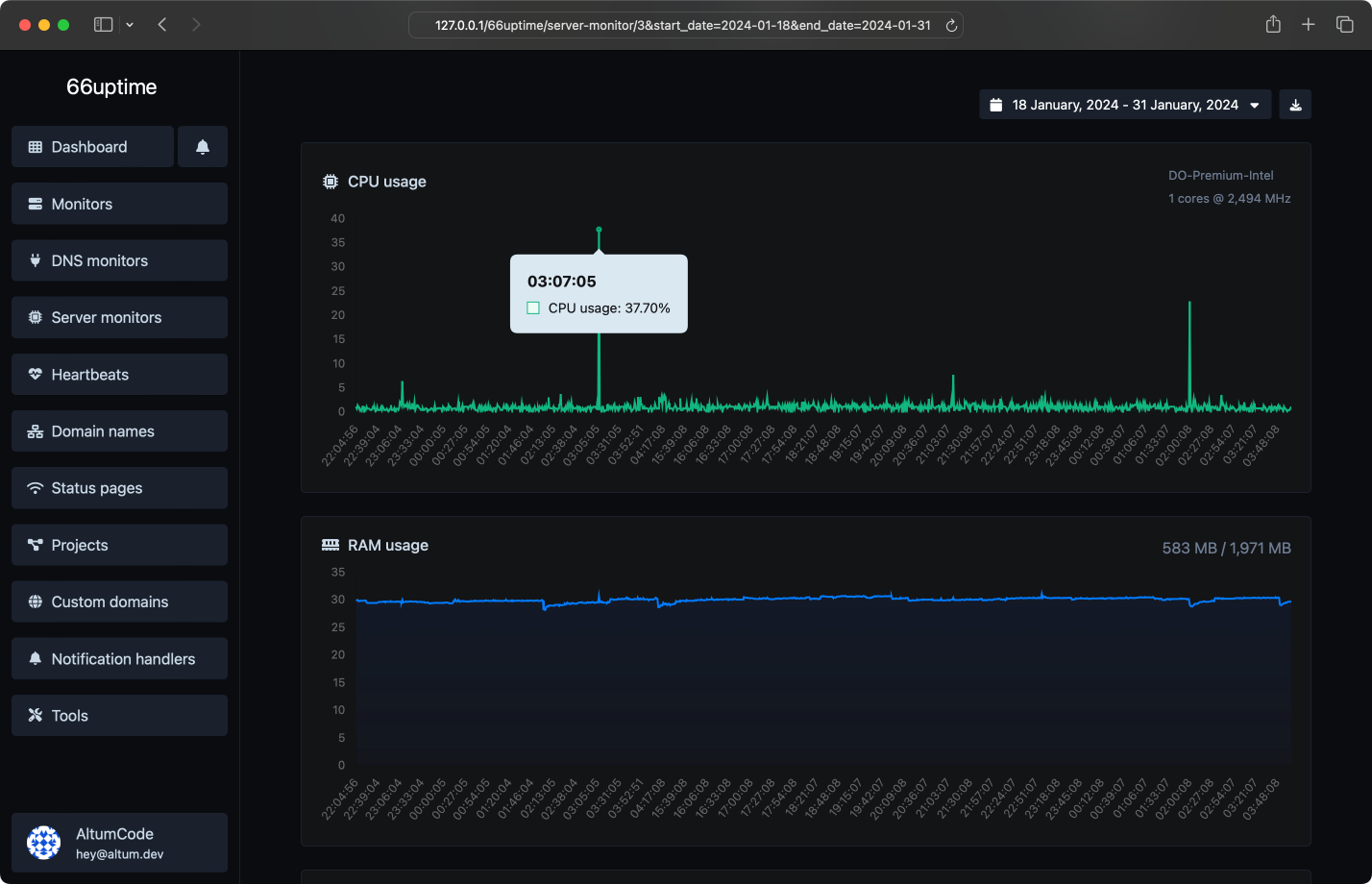
Server monitors
Keep track of your resources on your Linux servers.
CPU usage and load
RAM usage
Disk usage
Custom usage alerts
Incidents
Get notified instantly when checks fail.
Custom failed checks triggers
Multiple channels at once
Understand why it failed
Leave notes for the incidents
We did 174,996 checks for a total of 2 monitors.
We also host 1 status pages.
We also host 1 status pages.
Multiple locations
We check your monitors from multiple locations around the world.
Custom HTTP requests
Request method, request body, basic auth & custom request headers.
Custom HTTP responses
Set & expect a certain response from your monitors.
Beautiful email notifications
Get instant notifications when your tracked services go up or down.
Projects
Easiest way to categorize your managed resources.
Get notified with ease
Countless notification integrations for all your needs.
Email
Webhook
Slack
Discord
Telegram
Microsoft Teams
API system
Developer ready
Fully featured & easy to use API system for developers.
Uptime monitors
DNS monitors
Server monitors
Heartbeats
Domain names
Notification handlers
curl --request POST \
--url 'https://uptime.dsc.co.ke/api/monitors' \
--header 'Authorization: Bearer {api_key}' \
--header 'Content-Type: multipart/form-data' \
--form 'name=Example' \
--form 'target=https://example.com/' \
--url 'https://uptime.dsc.co.ke/api/monitors' \
--header 'Authorization: Bearer {api_key}' \
--header 'Content-Type: multipart/form-data' \
--form 'name=Example' \
--form 'target=https://example.com/' \
Choose the plan that is right for you and your budget.
Simple, transparent pricing.
Free
Unlimited monitors
0 Ping locations
Unlimited heartbeats
Unlimited domain names
0 DNS monitors
0 server monitors
Unlimited projects
Unlimited data retention
Unlimited status pages statistics retention
Multiple notification handlers
Email reports
API access
0 export features
No ads